Loading...

Tối ưu tài sản – Tăng tốc doanh nghiệp.

Quản lý toàn diện vòng đời tài sản, thiết bị – từ kiểm kê, bảo trì đến thanh lý – nhằm đảm bảo mọi thiết bị, máy móc và hạ tầng đều được sử dụng hiệu quả, đúng mục đích và đúng thời điểm.

Đăng ký trải nghiệm
Hiệu quả

Cập nhật thông tin tài sản theo thời gian thực, kiểm kê dễ dàng, theo dõi vị trí, tình trạng và giá trị khấu hao của từng thiết bị.

Tối ưu

Tự động hóa quy trình bảo trì, giảm nhân lực thủ công, hạn chế sửa chữa khẩn cấp và giúp doanh nghiệp kiểm soát ngân sách tốt hơn.

Bền vững

Giúp theo dõi lịch sử sử dụng, bảo trì định kỳ và sửa chữa kịp thời, từ đó kéo dài thời gian hoạt động của máy móc và giảm chi phí thay thế.

Chủ động

Phát hiện sớm sự cố, lên kế hoạch bảo trì chủ động và xử lý nhanh chóng giúp hạn chế gián đoạn sản xuất và dịch vụ.

Các tính năng trong phần mềm CMMS Workit
Các vấn đề trong quản lý tài sản thiết bị

Vấn đề phổ biến doanh nghiệp thường gặp trong quản lý tài sản, thiết bị và bảo trì, sửa chữa

Thiếu dữ liệu tập trung

Bảo trì bị động, xử lý sự cố chậm

Khó kiểm soát chi phí và hiệu suất

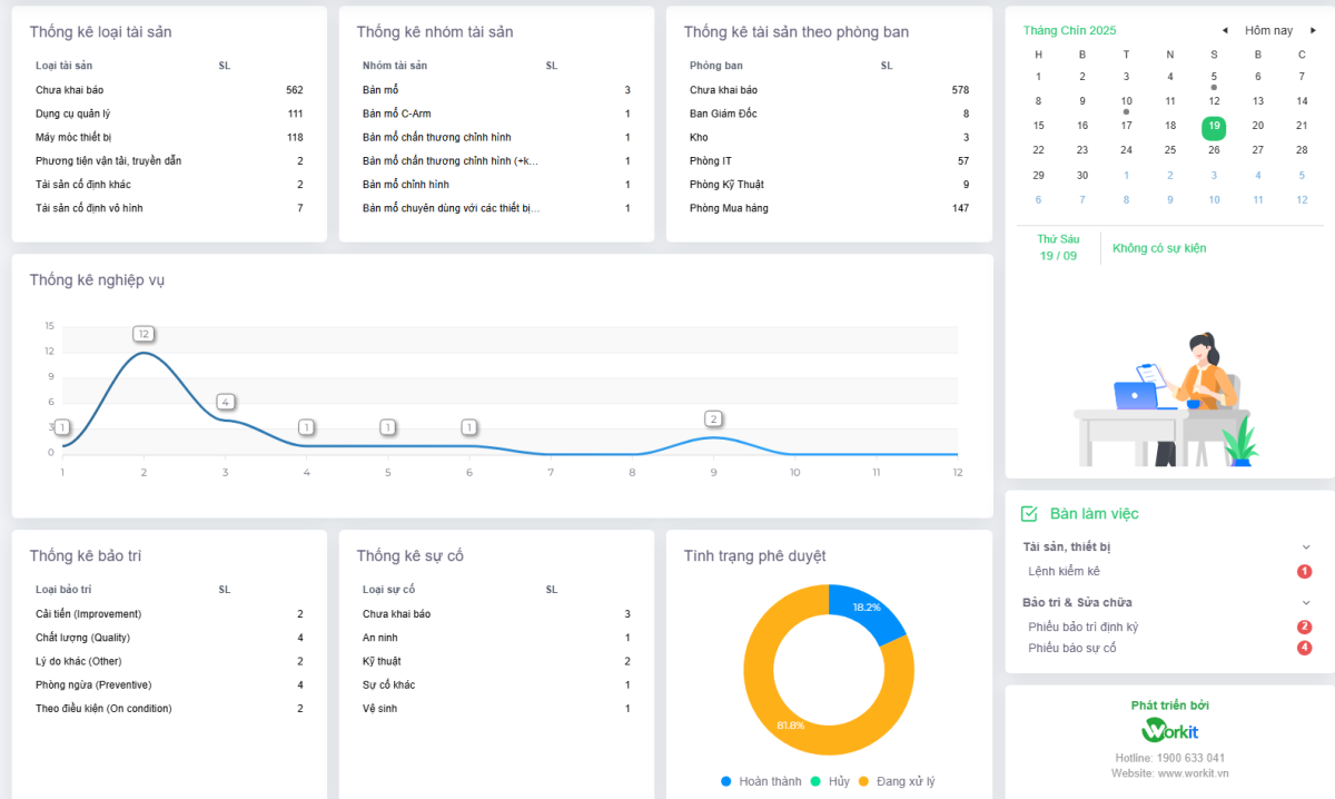
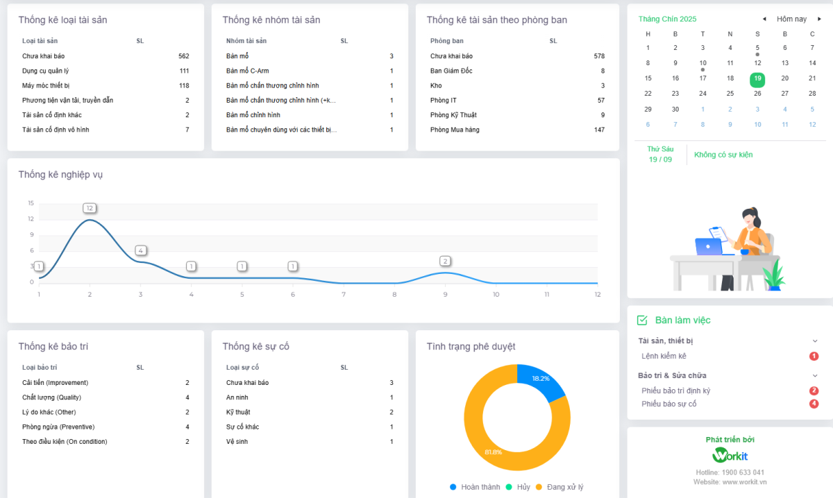
Giao diện phần mềm CMMS Workit

Workit CMMS mang lại lợi ích gì cho doanh nghiệp khi ứng dụng

Quản lý tài sản tập trung & minh bạch

Workit giúp doanh nghiệp số hóa toàn bộ thông tin tài sản, từ vị trí, tình trạng, lịch sử sử dụng đến khấu hao. Mọi dữ liệu được lưu trữ tập trung, dễ truy xuất, giúp giảm thất thoát và tăng hiệu quả kiểm kê.

Bảo trì chủ động, giảm thời gian ngừng hoạt động

Phần mềm hỗ trợ lập kế hoạch bảo trì định kỳ, cảnh báo sự cố và theo dõi tiến độ sửa chữa. Nhờ đó, thiết bị luôn trong trạng thái sẵn sàng, hạn chế gián đoạn sản xuất và tiết kiệm chi phí sửa chữa khẩn cấp.

Tối ưu chi phí & ra quyết định thông minh

Workit cung cấp báo cáo phân tích chi tiết về hiệu suất thiết bị, chi phí bảo trì và vòng đời tài sản. Lãnh đạo có thể dựa vào dữ liệu để đưa ra quyết định đầu tư, thay thế hoặc cải tiến quy trình vận hành một cách chính xác.

Quy trình quản lý bảo trì sửa chữa trong phần mềm CMMS Workit

Tự động hóa quy trình bảo trì

Lập lịch bảo trì định kỳ tự động

Tự động gửi thông báo & phân công công việc

Ghi nhận & cập nhật dữ liệu bảo trì theo thời gian thực

Giải thưởng và Chứng nhận của Workit

Khách hàng của Workit

Tăng trưởng vượt bậc

Với hơn 1.500 doanh nghiệp đang sử dụng Workit